UBE氮气分离膜



气体分子透过速率原理


膜分离制氮基本原理
膜分离制氮是利用空气中氮和氧等气体分子通过中空纤维膜时渗透速率的差异,实现氮气和氧气分离的目的。
膜形态例子
膜材料按材质分主要有:金属材料膜,无机材料膜以及高分子材料膜。
膜组件的主要形式有:平板式、卷式和中空纤维式。
目前中空纤维高分子材料膜较具有应用前景。

气体分离膜主要材料及结构
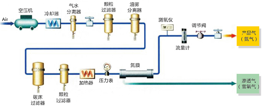
膜分离制氮机
UBE氮气膜组
| 进气条件:0.7MPaG,温度:25°C | ||||||||||
| 型号 | N2浓度[%]和产气量[N m³/h] | 膜组尺寸[mm] | 重量 | |||||||
| 99.9 | 99 | 98 | 97 | 96 | 95 | L | D | d | [kg] | |
| NM-B01A | 0.025 | 0.071 | 0.1 | 0.14 | 0.17 | 0.19 | 235 | 55 | 50 | 0.8 |
| NM-B02A | 0.06 | 0.15 | 0.21 | 0.27 | 0.33 | 0.4 | 360 | 55 | 50 | 1 |
| NM-B05A | 0.12 | 0.34 | 0.49 | 0.63 | 0.77 | 0.92 | 610 | 55 | 50 | 1.5 |
| NM-B10A | 0.24 | 0.66 | 0.95 | 1.2 | 1.5 | 1.8 | 1110 | 55 | 50 | 2.5 |
| NM-C05A | 0.26 | 0.74 | 1.1 | 1.4 | 1.7 | 2.1 | 634 | 90 | 70 | 3 |
| NM-C07F | 0.57 | 1.6 | 2.4 | 3.1 | 3.8 | 4.5 | 800 | 109 | 70 | 3 |
| NM-C10F | 0.87 | 2.4 | 3.7 | 4.7 | 5.8 | 6.9 | 1110 | 110 | 70 | 5 |
| NM-510F | 3.7 | 12 | 17 | 22 | 27 | 32 | 1080 | 180 | 130 | 16 |
| NM-615A | 3.7 | 12 | 17 | 22 | 27 | 32 | 1572 | 228 | 150 | 32 |
| NM-710F | 4.8 | 21 | 31 | 41 | 51 | 62 | 1080 | 244 | 180 | 33 |
| NM-815 | 4.8 | 21 | 31 | 41 | 51 | 62 | 1560 | 262 | 216 | 70 |
| NM-1015 | 5.2 | 22 | 34 | 45 | 55 | 67 | 1520 | 249 | 21 | 45 |
前处理要求
♦ 水/湿度:避免液态水进入,湿度<80RH%
♦ 颗粒:控制在0.01 μm以下
♦ 残油:<0.01mg/Nm3
♦ 烃类:<0.013mg/Nm3
♦ 硫化氢:<3vol%
♦ 氮气和胺类:< 100vppm
♦ 酸:需避免
♦ 芳香族:尽可能的降低含星
♦ 乙醇:可存在
UBE氮气膜组工作条件
♦ 氮气纯度可调:〜99.9%
♦ 进气压力:
低压膜组:0.3MPa〜1.4MPa,较佳压力:0.7〜1.1MPa。 高压膜组:0.7〜2.4MPa,较佳压力:1.8〜2.1MPa。
♦ 进气温度:10〜60℃,较佳使用温度:25〜50℃。
♦ 较大操作温度:可以在170° C下运行(特定膜组)。
♦ 产品气露点可以达到-60° C,富氧最高可以到45%。
UBE膜组件特点
♦ 分离膜使用温度范围宽,耐压强度高
♦ 分离系数高,产品气量大
♦ 体积小、重量轻、效率高、瞬间启动
♦ 使用寿命长,可达8年以上
♦ 已在多个领域得到普遍应用,可靠性高
氮气装置应用
♦ 油田制氮
♦ 煤矿井下移动防灭火系统
♦ 化学品、液货船(LNG,LPG)船惰气保护
♦ 仓储气调、蔬果保险、海洋平台
♦ 管道吹扫、惰气保护
气体分离膜性能表述-1
♦ 产气量:单位时间内所得气体的流量;随压力和温度的升高而增大
♦ 回收率:单位时间内所得气体的流量占混合气体流量的百分比
♦ 使用寿命:膜的使用寿命与膜本身性能以及运行环境和维护有关
注:回收率高表示需要的压缩空气少,运行经济;随压力升高而稍有增加,随温度升高而略有下降。
膜分离制氮
气体分离膜性能表述-2
温度对产气量、回收率的影响(1.1 MPa, 95%)
我们的产品和服务
合作灵活化、产品多样化:
从膜组、膜单元、膜组方案设计
到膜制氮应用技术和服务
我们提供较符合客户要求的产品和服务
UBE气体分离膜
氮膜、富氧膜、脱湿膜、C〇₂、H₂膜、渗透汽化膜